Agriculture Monitoring
Sustainable agriculture has transitioned from being an option to a critical need. Ignite Shield’s Agriculture Monitoring solutions meet this demand head-on with IoT integration and real-time analytics, setting new standards for modern agricultural practices.
Challenges
Current State of Agriculture Monitoring
Traditional agriculture monitoring often lacks real-time data, leading to inefficiencies and suboptimal yields

Environmental Impact
Poor soil health can lead to environmental degradation, affecting both yield and sustainability.

Economic Implications
Ineffective monitoring can result in significant economic losses due to poor crop yield and resource wastage.




Business Benefits



Commercial Agriculture
Implement Ignite Shield’s Agriculture Monitoring for large-scale farming operations, enhancing yield and sustainability.

Facility Management
Leverage Ignite Shield’s Agriculture Monitoring to oversee landscaping efforts, ensuring optimal soil health and plant growth within managed properties.

Government Bodies
Adopt Ignite Shield for national or regional agriculture projects, promoting sustainable farming practices.

Platform Key Features
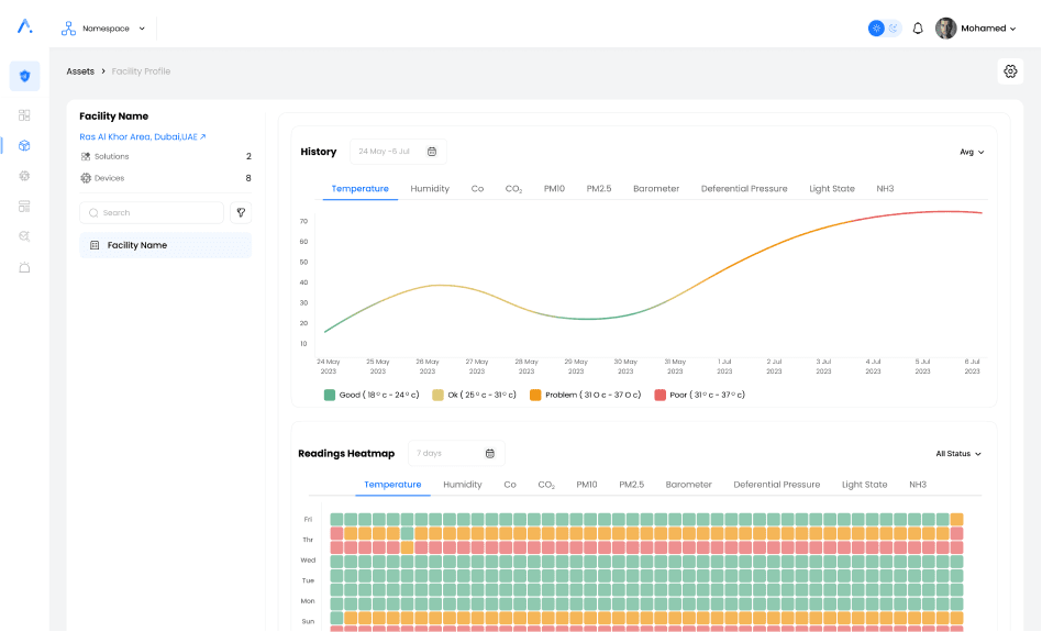
Real-Time Monitoring
Monitor sensor parameters in real-time for accurate and timely decision-making.

Customized Reports
Receive weekly, monthly, or quarterly reports tailored to your specific needs.

Dashboard Customization
Customize your platform dashboards and templates for a personalized monitoring experience.

Analytics
View analytics based on sensor readings to understand trends and make informed decisions.


Alert Setup
Set up alerts via SMS, Email, and WhatsApp for immediate notifications.

Monitor sensor parameters in real-time for accurate and timely decision-making.

Receive weekly, monthly, or quarterly reports tailored to your specific needs.

Customize your platform dashboards and templates for a personalized monitoring experience.

View analytics based on sensor readings to understand trends and make informed decisions.

Set up alerts via SMS, Email, and WhatsApp for immediate notifications.
